
*We’re running a special promotion until 2025
In cooperation with


Powered by
Pirelli, 1993
We know the way to make Your solar and energy storage more profitable - through better data acquisition, easier control and automations throttled by a community of like-minded enthusiasts.

Our promise is to emit up to 70% of the company's shares to our contributors and enablers - to You! We have partnered with KOOS.io to help us achieve this.

We extend Your inverters' functionality by adding PV, weather and load forecasting together with energy market prices and network fees as additional input for better control. And smart automations.

Your sites' data is stored in EU-based cloud services, available to You in our web and mobile apps. Controlling the site is just a few clicks away and happens instantly.
All You need
We believe You have to be in charge of protecting Your solar investment, so You can choose how You use it and who can help.

You can use our solution in both manual mode or automated*, free to switch between different automation providers and the manual mode as You see fit.
*Already available for Alexela clients in Estonia. Using our dedicated cloud API, more automation partners will follow.

We extend Your inverters' functionality by adding PV, weather and load forecasting together with energy market prices and network fees as additional input for better control. And smart automations.
Promotion
Expect to pay in the range of 5-10€ per inverter a month past the promotion, but we promise also, You will never be charged unless Your savings are at least 2x the monthly fee.
User Interface
Although still considered a beta-launch product by us, it is receiving good feedback from clients for its clear design, user-friendly and intuitive interface.



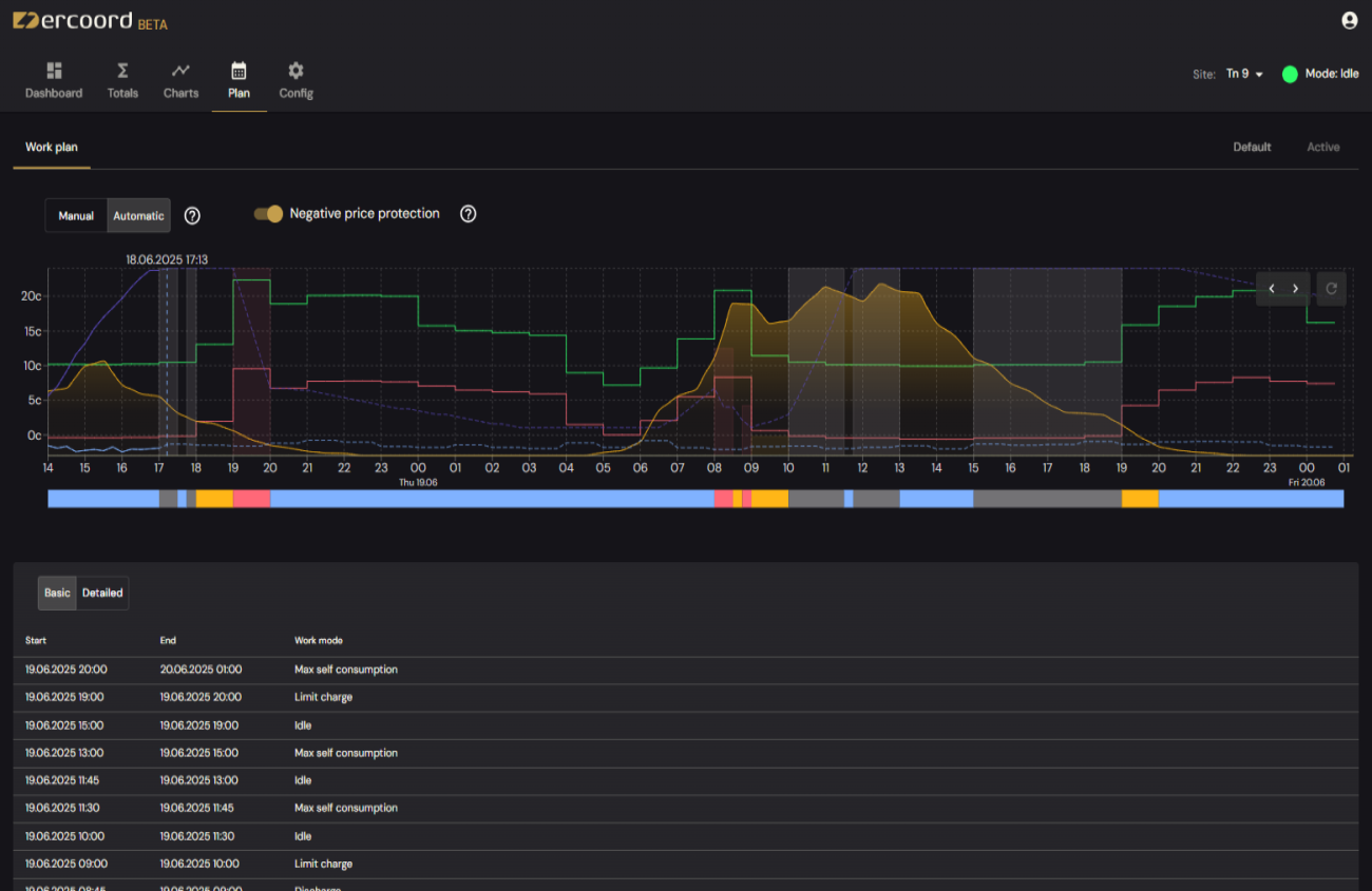
Unlimited work-mode exceptions, not restricted to single parameters or time-of-use table.
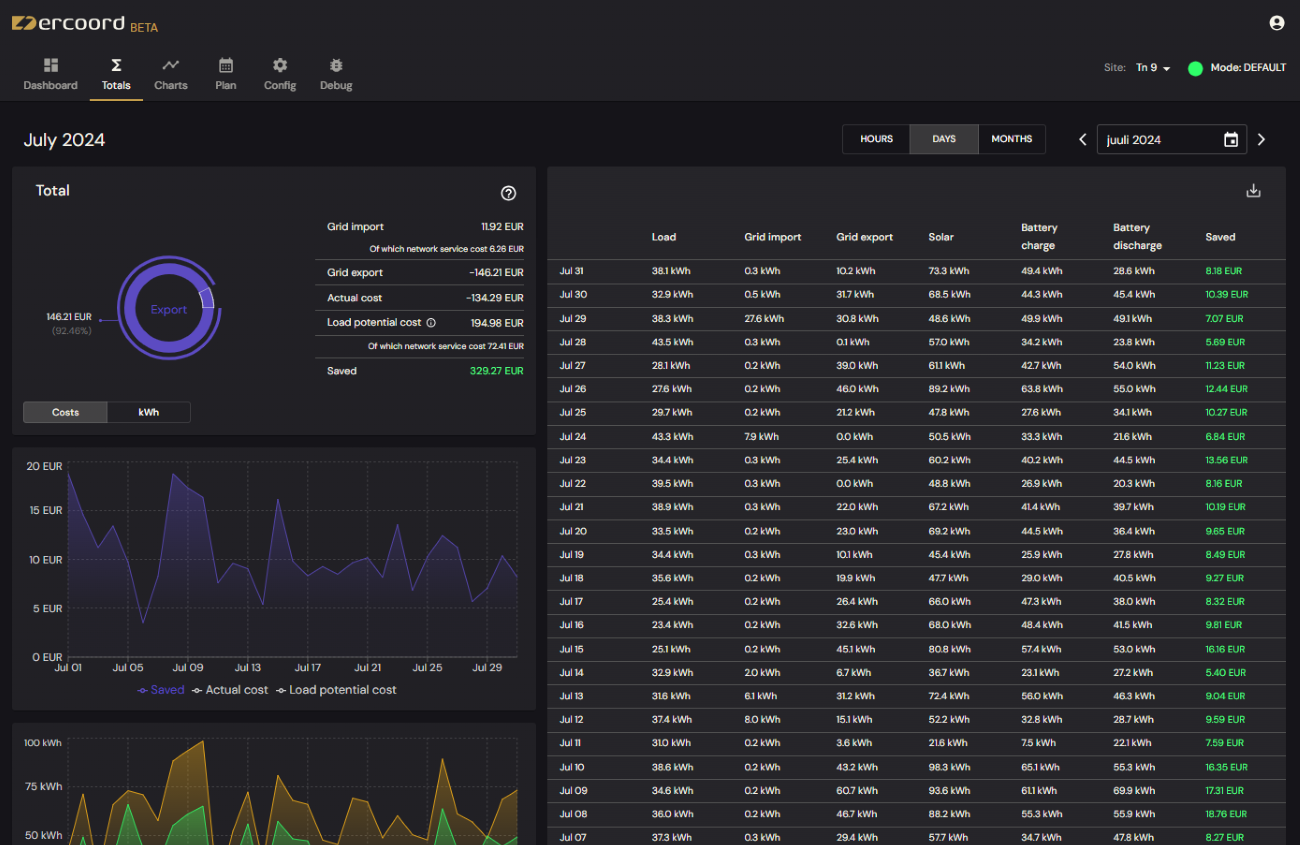
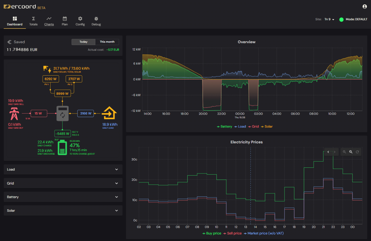
See how much money You actually saved or earned and Your true total costs. Hourly, daily and monthly historical data. Electricity prices taking into account Your electricity provider and grid fees, not just spot market prices.
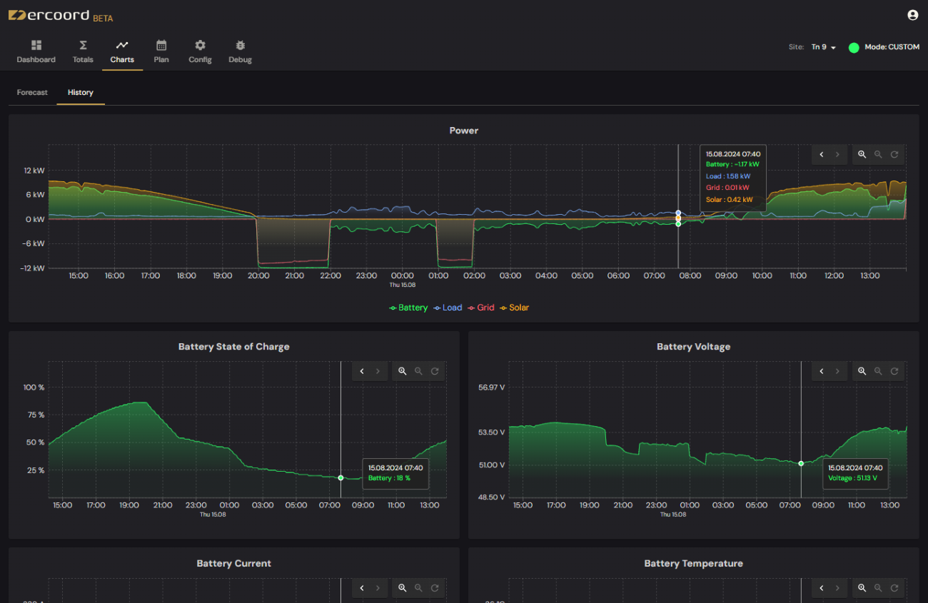
Historical data up to a few second accuracy. Check solar, weather, load and electricity price forecast relevant specifically for Your setup.
Technology
For near real time monitoring and control, You need a device You can rely on. Boasting Ethernet, Wifi and dual SIM 4G cellular connectivity with auto fail-over, You can rest assured with this device.

259 € (24% VAT included) + shipping costs
Directly wired to Your inverter using the Modbus RS485 protocol, not connecting to the factory cloud or wifi-dongle for data and commands.
From firewall rules to digital certificates, IP&login attempts block to DDOS, SSH, HTTP/HTTPS attack prevention, we have got You covered.
You can always factory reset the device to standard IoT router configuration. Use it as You please if You no longer need our services.
It takes only a matter of minutes and a few steps - power up the router, connect it to the internet and to Your inverter with a cable and start using our platform.
koos.io
Our promise is to emit up to 70% of the company's shares to our contributors and enablers - to You! We have partnered with KOOS.io to help us achieve this.

Earn virtual shares by just using DERCoord or contributing in other ways. Read more about ways to earn from our koos.io page.
By giving our users and contributors shares in the company we aim to make a more invested and stronger community. Virtual shares replicate real ownership in our company, allowing virtual shareholders to participate in the company’s financial success.
Virtual shareholders are paid dividends proportionally the amount of virtual shares they own. They can also earn in case of company’s liquidity event based on the share value in that event.

Stay up to date with our latest news and products.